AC米兰中国官方网站
联系我们

脱硝技术

  • 产品分类: 环保设备系列
  • 生产厂家: AC米兰中国官方网站
  • 价格: 来电咨询
  • 添加时间: 23/02/09
  • 点击次数:  
  • 二 维 码:

    手机浏览

    更方便

产品详情

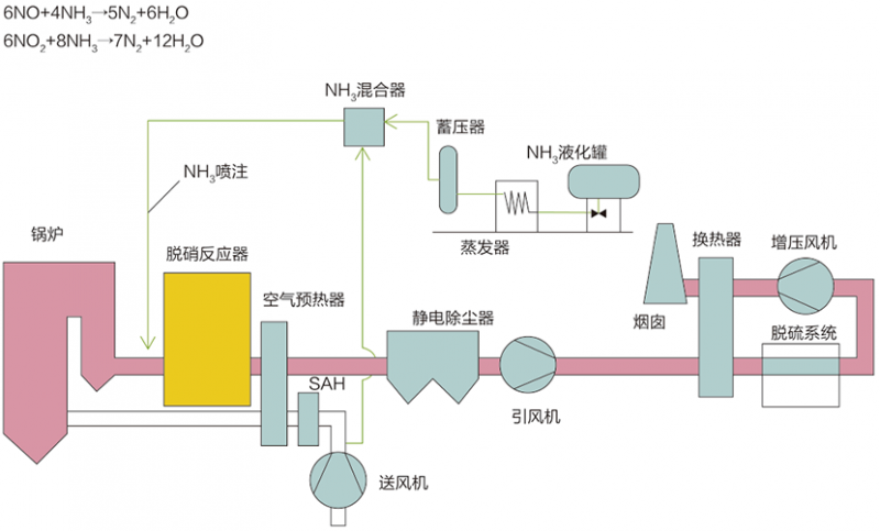
选择性催化还原法(SCR)

工艺原理

选择性催化还原法(Selective Catalytic Reduction,简称SCR),在一定的反应温度条件下,烟气中的NOx和还原剂NH3在催化剂作用下发生还原反应,生成产物为N2和H2O。

典型工艺流程

主要技术指标

脱硝效率:≥95%

氨逃逸率:≤3ppm

系统阻力:≤1000pa(3层)

催化剂寿命:≥16000/24000h

选择性非催化还原法(SNCR)

工艺原理:

选择性非催化还原法(Selective Non-Catalytic Reduction,简称SNCR),是在不需要催化剂的情况下,将氨基还原剂(尿素/氨水)喷入温度为850~1150℃的烟气中,还原剂有选择性地与烟气中的氮氧化物发生化学反应,使NOx还原生成N2和H2O的方法。

典型工艺流程:

主要技术指标:

脱硝效率:≥40% ~ 70%

氨逃逸率:≤10ppm                    

系统阻力:可忽略



tags:脱硝技术厂家,脱硝技术价格
点击次数:   更新时间:23/02/09 15:55:02   【打印此页】   【关闭【返回上一页】

contact us

联系我们
地址:山东省淄博市张店区环齐大厦A座1-2601
工厂地址:山东省淄博市张店区南定镇亿达路
电话:400-090-7099     传真:0533-2802996-809
手机:139-5338-2671   邮箱:www.hihlw.com
二维码